了解最新公司動態及行業資訊
如何體現運維價值,聽聽剛剛發布銳捷樂享智能運維管理平臺的銳捷網絡。
編輯 | 宋慧
出品 | CSDN 云計算
運維可能是IT技術人員中最難的崗位。
IT系統運維工作就像安全一樣。平穩運行不發生意外是一項“工作”。萬一發生事故,必須趕到搶修第一線。因此,運維人員一直被嘲笑為“背鍋俠”。
知乎的“IT運維”話題一直是頂帖“為什么IT人跪在服務器前要脫衣服”的第一題。它已被觀看近 400,000 次。維護管理工作的復雜性和挫敗感。辛苦與無奈的背后,值得思考的是運維的價值如何體現?
數據與人工智能時代IT運維的變化與變化
根據對全球1500多名專業IT從業者的調查顯示it運維,在IT運維管理團隊的TOP關注和挑戰中,如何提高運維效率,如何減少用戶投訴和投訴仍占75% ; 在 TOP 關注和挑戰中,如何整合多種工具和打通數據,如何減少無效告警并盡快確定故障原因等仍占 78%。看來,新時代的網絡運維人員依然難以擺脫“扛把子”“救火隊”的悲慘角色。
湖北IT公司產品總監羅杰對IT運維有著深刻的理解。他說:“與以往相比,IT運維需求、業務目標、工作任務沒有發生變化,但隨著IT的復雜性、業務對IT的依賴、IT軟硬件環境的變化,導致更多以上問題越多,解決難度越大,網絡問題無法立即發現、定位和解決,費時費力,同樣的問題反復出現,使網絡運維工作面臨艱巨的挑戰。”
經過十余年IT運維研發投入,ICT基礎設施和行業解決方案提供商銳捷網絡近日正式發布銳捷樂享智能運維管理平臺。知”和“為決策提供見解”,希望讓IT運維管理變得更簡單。

據介紹,銳捷網絡以客戶需求為驅動,深耕用戶IT運維場景。此次推出的銳捷樂享智能運維管理平臺,直接針對上述運維場景的痛點,將助力企業打造“先見之明”的體系。運維數據洞察能力,構建“以用戶體驗為中心”的業務連續性保障體系。
羅杰介紹,所謂“先見之明”的運維數據洞察,就是實現對隱患問題的“先見之明”和處置預防的“先行行動”。支持多源數據接入,通過關系洞察形成運維圖,路徑洞察尋找真實路徑,數據洞察形成行動指標體系,實現將分散的設備運行數據轉化為高消費價值的信息和知識.
對于AIOps和AI在運維中的應用,羅杰表示,AI作為一種技術和算法,需要運維場景的支撐和數據的積累。銳捷將人工智能技術應用于報警分析、風險識別等場景,提高故障識別的準確性,減少人工和經驗對故障規則的定義,探索和實踐人工智能在故障定位中的應用。
在實踐中提煉四大核心價值it運維,銳捷樂享讓IT運維更簡單
銳捷樂享智能運維管理平臺擁有以指標體系為核心的全局資源監控、以風險防范為核心的健康檢查、以用戶體驗為核心的業務監控、化繁為簡的千人工作中心。四大核心價值觀。
1. 全局資源監控
銳捷樂享智能運維管理平臺以黃金指標體系重新定義資源監控維度,自動發現各類異構IT資源并進行智能關聯,從根本上解決數據無效和不準確的問題。依托“卡點算法”,有效抑制告警風暴,提供因果分析、處理建議等可操作信息,加快故障解決和閉環。


2. 健康檢查
銳捷樂享智能運維管理平臺的健康檢查功能,提供開箱即用的風險檢測能力,降低風險防范的技術門檻。以數據庫為例,該解決方案內置專家經驗,可防范多達24種常見風險隱患,提供63種風險分析邏輯和處理建議,從風險支撐運維閉環識別、分析到處置。


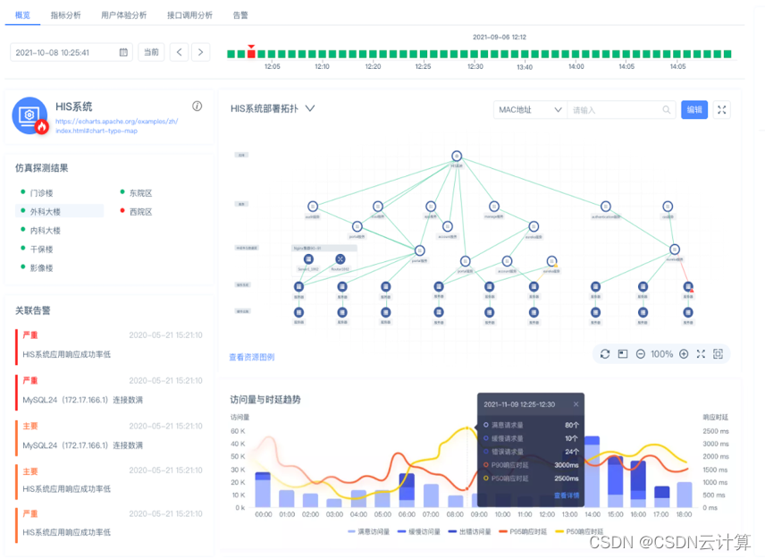
3. 業務監控
銳捷智能運維管理平臺的業務監控功能,可以從用戶的角度實時感知問題,量化用戶訪問體驗。并借助業務部署拓撲和數據調用關系構建,準確定位異常原因,幫助運維人員掌控整體業務運行情況。

4. 工作中心
銳捷樂享智能運維管理平臺為不同角色的運維管理人員提供構建個性化工作中心的能力,幫助運維工程師實現登錄和工作的便捷,為管理者提供管理駕駛艙進行控制整體情況。

經理視圖

工程師視圖
羅杰表示,“銳捷樂享智能運維管理平臺通過全面提升IT系統的可觀測性,支持復雜故障的快速排查和定位,實現網絡運維從被動響應到主動預防,將有效保障業務用戶網絡的連續性,穩定運行”。
銳捷網絡發展至今,不斷加強運維產品的研發,推陳出新。從RIIL V1.0的推出、RIIL V6.0的升級、RIIL V6.5的創新、RIIL-及產品的陸續發布,再到驚艷的銳捷樂享智能運維平臺今日首次亮相,銳捷網絡運維產品實現了從發展競爭到領先創新的質變,贏得了市場和客戶的高度認可。迄今為止,銳捷網絡運維產品已廣泛服務3000多家行業客戶,在各部委市場占有率超過65%,成為政府外網和內網的首選品牌;醫療行業品牌第一;超過 1000 名大學客戶正在使用銳捷的 RIIL 產品。據IDC統計,2019年銳捷在中國IT綜合運維軟件ITIM市場排名第一;計世資訊的統計數據顯示,2016年至2020年,銳捷網絡在中國IT運維管理軟件市場份額排名第一。